您当前所在位置: 主页 > 新闻动态 > 行业新闻

拒绝氮氧化物排放 美丰加蓝不再让卡车成污染源头

发布时间:2016-12-09 14:05|栏目: 行业新闻 |浏览次数:

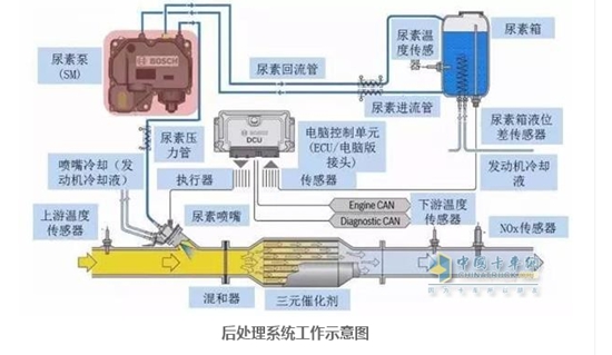
  内燃机通过优化燃烧达到提升动力和节油,但唯一的缺点是高温燃烧产生大量氮氧化物气体排出,这是必然的现象,无法改变的事实,只能通过车用尿素中的氨来化学分解,变成无害的氮气和水。如果SCR系统停止运行,产生大量氮氧化物气体最先吸入的还是司机群体。氮氧化合物无色无味、毒性不大,但高浓度是能导致神经中枢的瘫痪和痉挛,而且氮氧化合物排入大气后会逐渐被氧化为NO2,NO2是一种有刺激性的气味、毒性很强(毒性大约是氮氧化合物的5倍)的红棕色气体,可对人的呼吸道及肺造成损害,严重时能引起肺气肿。
  

Q77Q截图20161209140307_副本.jpg  

       该系统由于长时间不工作,尿素泵很可能会因残存在内部的尿素液结晶而卡死或被腐蚀损坏,尿素喷嘴处在高温环境下工作,长时间得不到尿素液的冷却自然也会烧灼损坏。事实证明,一年省下来买车用尿素的钱,到最后为了修复它去应对年检,发现还不够。
  车辆发动机电控系统本在设计时就对排放设定了相关程序,在排气系统上也安装了多种传感器来采集相关信号反馈给ECU(发动机电脑版),而SCR系统停止工作后电脑接受到的信号也必然与工程师设定的程序有悖,为了降低排放电脑程序自然会进行自我修正,实测数据显示,油耗会增高3-5%,动力会降低10-20%,有的车甚至更高,算算还是得不偿失,一个月下来就会觉得不加尿素比加尿素更增加油耗。
  可能大家都说,环保又不是我一个人的事,跟我有什么关系?但大家有没有想过,当今环境越来越差,雾霾天气让我们出行都成了问题,如果长此下去,如当年的伦敦大雾伸手不见五指离我们还会远吗?据了解,汽车排放占据所有污染源的30.4%,一辆不烧尿素的卡车排出的有害气体是家用轿车的几百倍甚至千倍。
  对于使用车用尿素这一点,不管是从经济角度出发,还是从环境角度出发,我们都应该正确看待。
  美丰加蓝车用尿素一直是行业领先者,是由32.5%高纯度尿素和67.5%的超纯水组成,无色透明、无毒害,具有碱性(有腐蚀性),PH值为10,最佳储存温度:25℃--5℃。高温下会轻微挥发,低于-11.5°C会结晶,使用AdBlue? 能够确保氮氧化物排放量控制。在国IV排放标准规定的数值以下,是配有SCR系统柴油商用车的环保刚需产品,是减少PM2.5的必需品!

加入收藏
加入会员请咨询服务与发展部电话:010-68535680
报送数据企业请咨询中内协统计工作部电话:13699188605,非报送数据企业请咨询中内协办公室电话:010-68532870。
Copyright © 2002-2026 中国内燃机工业协会 版权所有

京公网安备11010202008536

电话:010-68532870 地址:北京市西城区三里河南五巷2号楼八层 备案号:京ICP备13042625号-1

网站地图 用户协议 隐私政策